我是Regan,亚马逊六年,只做精品。在这里分享一下我个人精品得选品思路和经验。
一: 亚马逊精品选品思路是怎么样
二: 亚马逊选品方法
三: 通过具体方法分析产品市场
四: 亚马逊选品避坑经验
另外我把这些年做亚马逊得实操经历和学员经历,以及一些亚马逊常见玩法都整理了出来,想要学习亚马逊得卖家,可以评论区回复“亚马逊资料”分享给你,希望可以帮你少走弯路。

一: 亚马逊精品选品思路是怎么样
题主问的FBM精品得选品思路, 我想说得是其实FBM和FBA精品得选品思路没什么区别,唯一得区别就是发货得区别。
可能会有很多人持有不同得观点: FBM和FBA得选品思路怎么能一样呢。 、、、
但是在我看来,这两种模式精铺和铺货得思路会有差别。但是做精品得话都是一样得,而且最终得方向都是FBA精品(如果测试出来产品赚钱打算精做,谁会放弃FBA得流量扶持呢。当然大件产品除外)
1.1 什么是精细化选品?
注重单品精细化运营,仔细打磨单品,把它打造成爆款,热卖。精细化运营产品它上新量比较少,如果说铺货情况下要上新几千几万个,精选的话可能几个,几十个就可以了。结合自身所运营的品类,多去深入挖掘该项品类中竞争相对还较小、热度高、上升潜力较大的产品
关注产品所在大类排名中表现较理想的产品,根据这路径不断去挖掘其细分类目中的新品产品,以及各小类中排名好、上架时间短、销量上升快的产品;
对产品进行数据分析,分析后这件产品可能是大多数人喜欢的,而不是我上传一件商品不知道会不会有人买,分析总结出来的产品成为爆款的几率大一些。
不是靠大量SKU去漫无目的得吸引客户,铺货模式,100人当中也许有1人喜欢,但是精细化运营要100人当中有50人左右喜欢。
1.2 亚马逊精品选品思路: 先测款,再精做。
测款是所有人必经之路
选品之前一定要去测款,我们选定了产品之后不要直接发FBA大货过去,如果产品不行那么就会全砸到手里边。
做精品之前我们也需要先上架多款产品测试,这是我选品最长使用的方法。我称之为:漏斗选品法
漏斗选品法:
精品不是选出来的,是测试出来的,所以我们前期需要上多款产品进行测试,最终针对销量最好的产品再去精做。
一般我会分为几个阶段:
第一阶段: 通过工具或者其他的选品方法选择出10款产品左右,同时上架推广。
第二阶段: 10款产品跑半个月到1个月左右,根据销量数据情况来判定进入下一轮的产品,会筛选出来5款产品左右。
第三阶段:5款产品再跑1个月左右,根据销量数据情况再次筛选出2-3款产品左右。
第四阶段; 筛选出2款产品左右精细化操作运营。
这就是我得产品筛选方法,也叫他漏斗筛选,因为就算是最牛逼的选品经理也不敢说选出来一款产品就一定能卖爆,所以最终还是要以数据说话!
不测款直接上,要么土豪亏得起,要么新手很S。。

二: 亚马逊选品方法第一步:
第一步:确定方向,选品的筛选标准
在我们做选品之前,一定要先想一下,我们想要做的类目是怎样的。
亚马逊有十几个大类目,上千个小类目。 我们第一步首先需要确定我们的大类目的选择。

主要类目分为美妆,家居,玩具,宠物,婴幼儿,户外这几个大类。很多的类目亚马逊是不对第三方卖家开放的。
只有选定了我们的第一级大类之后,我们再去更细分的进一步筛选。

那么我们如何选择第一大类,可以根据几个点进行评判:
1. 你是否对这个类目熟悉
我们在选择类目的时候尽量选择我们熟悉的大类目,或者以兴趣爱好为基础进行选品。
比如女性,对于化妆比较熟悉,也很感兴趣,是个资深的化妆者,那么我们可以根据这一优势选定美妆类目。

或者看你有哪些特殊的技能,以我自己为例, 我会弹吉他,也喜欢游泳,篮球。
那么我可以选择乐器类目, 运动类目。
乐器方面:


运动方面:


2. 你附近是否有产品的供应链
我在山东,以山东为例,我们可以通过1688进行供应链的产品倒推:



可以看到,山东临沂玩具的供应商比较多,那么我们就可以以玩具这个类目,来深入研究展开调研,看一下具体细分的产品。

这就是通过我们周边的供应链来反推产品线,如果方便也可以直接到工厂和老板沟通,聊一下最近跨境市场上比较热卖的产品是什么。
3. 你做这个类目有什么优势
其实上面说的两点都可以转化为我们自身的产品优势,比如我们对产品熟悉,以吉他为例,吉他非常大,客单价也非常高,那么就不太适合小卖家新手去做。
但是吉他的配件的话,以吉他调音器为例。
如果我们不动这个产品的话,是根本想不到这个产品的,而且也很容易被工具忽略掉这个产品。
所以这就是我们的一种产品优势。
选定一个类目是需要深耕的,我所了解到的过亿卖家基本都是深耕一个类目才可以做那么大,千万不要做铺货,这是没有任何沉淀的。
4. 筛选标准
不要做大热的产品(竞争非常激烈不适合新卖家入场)不要做大冷的产品( 冷门产品做到第一名每天可能也没有10单,投入和产出不成正比 )不要做全新的品类(类目刚出现,或者是产品刚出现,很有可能热度一过马上滞销)不要做功能多的产品,最好功能单一 (因为功能越多就代表售后越多,减少我们的人力成本)价格低,体积小 ( 方便运输,占压资金也不会特别大)以上就是我给到新手卖家的一些选品筛选的建议,希望能够对大家有帮助。

第二步:工具筛选产品
我这边常用的工具是:卖家精灵
在第一步筛选出来大类目之后,我们会在大类目下面根据筛选的条件,比如我们的目标售价是50美金,那么我们可以通过工具一次性的把符合标准的产品筛选出来,然后再进一步通过市场分析确定产品能否做。


这里以美妆类目为例,月销量至少在300以上,要有每月的增长,以及价格体积方面。
另外如果是想做FBM产品的话,可以再勾选FBM产品。

得出这些结果,我们挨个筛选





发现一个比较不错的产品:


在评价不多的情况下就到了类目的前50名,销量每天100单以上。 当然这只是我们筛选的第一步,不能只根据这些数据就直接定下来这个产品。
因为我们没有竞争对手的资源和运营经验,真正去做的话会有很多坑。
这个方法只是帮助我们初步筛选出产品的思路。
第三步:店铺延伸产品思路
接下来就是第三步,通过我们上面筛选的足浴桶,来进一步的做产品的选品工作,这里主要以精品店铺复制法来进行选品。


可以看出来,这个卖家店铺里面只有5个产品,符合精品店铺的标准,而且产品都是和足浴桶相关的。

通过这个店铺我们延伸出了产品: 足贴(产品认证相关我们先不考虑)

有一句话说的是:我们没有想到的,没有做到位的竞争对手已经全部帮我们做好了。
所以我们接下来要做的就是针对这个产品进一步的分析,如果数据可以直接复制过来。
更加简单粗暴的方法就是遇到这种精品店铺跳过数据调研这一步,直接将整个店铺的产品复制过来。先去发过去货测试,测试出来好的再根据数据进一步优化产品。

三: 通过具体方法分析产品市场
选出来产品之后我们还要有具体的分析方法,我这边有做专门的表格,可以贴出来先给大家看一下:


这个表格主要在我们产品筛选之后,准备重点打造精品的时候进行产品调研。






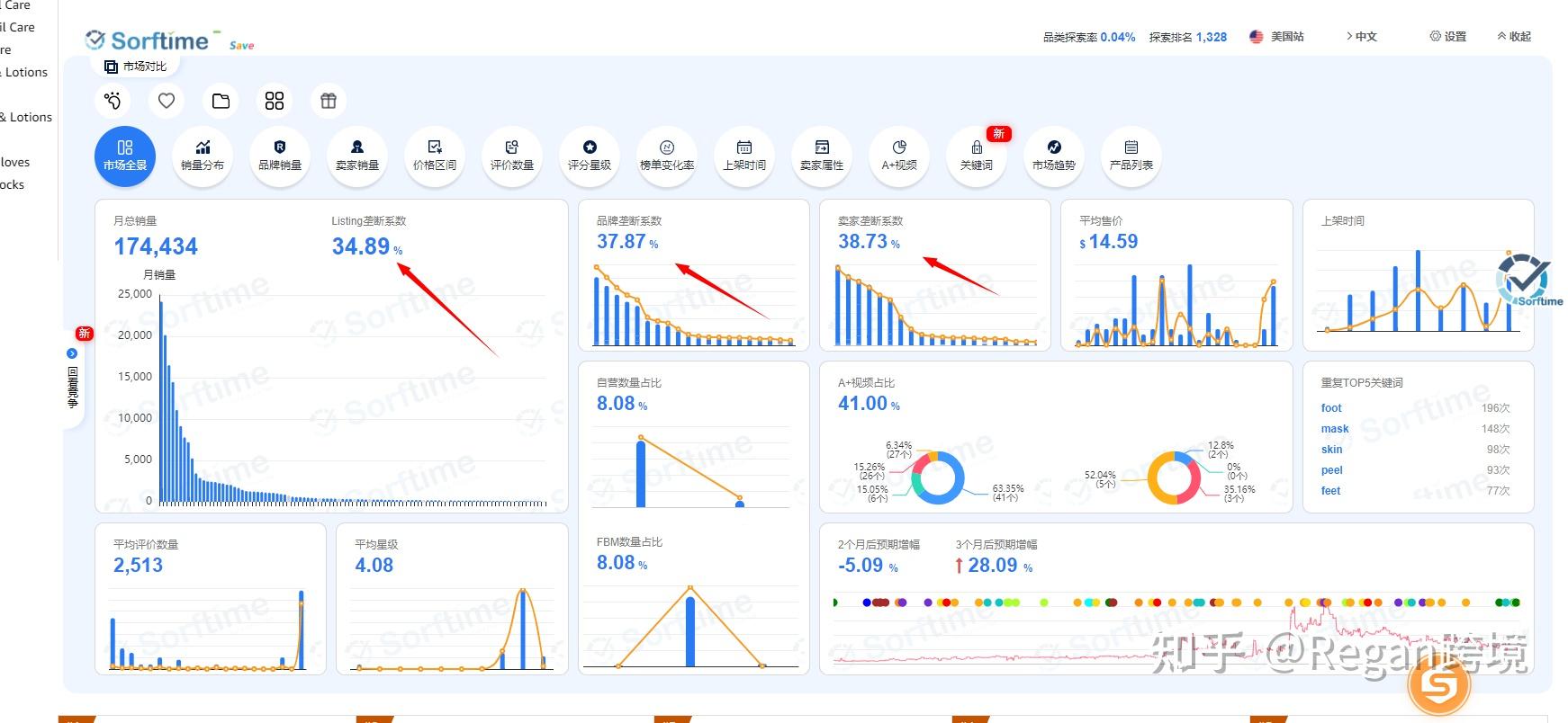
另外如果我们只是单纯的选出来产品看一下产品市场,完全可以通过分析工具看出来。

Softime插件还是挺不错的,数据也非常清晰,一目了然能够看到整体类目的数据情况。
重点调研的指标:
垄断系数:

我这边的标准是垄断程度超过30%以上我就要慎重考虑一下是否还要做这个类目。
价格分布:

整体的市场趋势是怎样的:不要做走下坡路的产品,平台也是一样!

卖家精灵也可以得出来这样的数据,我一般都是softime和卖家精灵两方面数据对比调研:







四: 亚马逊选品避坑经验
很多人都是总想走捷径,直接一个爆款走向人生巅峰,喜欢道听途说。做跨境没有捷径,当你认为这个产品是爆款,发现这个爆款的时候已经晚了。
以口罩为例,在疫情爆发的时候口罩直接脱销,包括洗手液等产品。据我所知,当我们听到这个数据想要做的时候,很多人已经通过做口罩赚到了很多钱,并且已经全身而退了。而那些跟风的人套牢的套牢,被封店的封店。死的很惨!
还有一种是喜欢道听途说,听别人说这个产品多么好,就直接开做。需知适合别人的不一定适合我们自己。还是要脚踏实地的深耕产品才是正确的道路。
2. 总觉得自己没有学到最牛的选品方法
一直觉得跨境电商是种多么神秘的东西,没有做起来认为是没有学到好的选品方法,所有人在教学的时候都会隐藏自己的知识。
其实我们只要认真学习,都能够了解到正确的知识和方法。
方法没问题,有问题的是执行的人,以及人员本身。
还是脚踏实地最实在。
3. 没测款就想发大货
这是我踩的比较大的坑,没有进行测款直接下了几千件货,认为凭借自身的运营能力可以很轻松把产品推起来。实际上并不是这样的,那一次直接亏损了十几万,也是非常惨痛的教训。
所以之后每次订大货之前,我一定会先去测款,哪怕时间晚一点,错过一些机会,也要稳扎稳打!
另外我把这些年做亚马逊得实操经历和学员经历,以及一些亚马逊常见玩法都整理了出来,想要学习亚马逊得卖家,可以评论区回复“亚马逊资料”分享给你,希望可以帮你少走弯路。(说实话资料已经是半年之前得了,但是对于新手入门还是有帮助得)


